Протокол контекста модели (MCP) уже в Аспро.Cloud

Что такое информационная панель (дашборд) и как она помогает принимать быстрые и обоснованные бизнес-решения

Что такое информационная панель (дашборд) и как она помогает принимать быстрые и обоснованные бизнес-решения

Устаревшая информация — главный враг руководителя. Когда нет актуальной картины по процессам и финансам, решения приходится принимать вслепую. В результате бизнес слишком поздно замечает проблемы и упускает возможности, а вместе с ними — деньги. Чтобы быстро собирать данные и принимать верные управленческие решения, внедрите систему информационных панелей (дашбордов) — что это и как пользоваться интерактивными панелями на примере Аспро.Cloud, рассказываем в статье.

Что такое информационная панель (дашборд) в аналитике

Чтобы понять, что такое интерактивные панели (дашборды), сравним предпринимателя с водителем. У водителя автомобиля есть приборная панель. На ней — данные, которые показывают, как едет машина и в порядке ли она. Водитель может смотреть на панель во время движения и быстро принимать решения, например, когда переключить передачу по оборотам.

Представьте, что вместо приборной панели у водителя статичные данные и калькулятор. Когда он доезжает из точки А в точку Б, он рассчитывает показатели вручную, например, делит расстояние, которое он проехал, на время, чтобы узнать свою среднюю скорость.

Минусы ручного расчета:

  • Обобщенный анализ, без детализации. Водитель знает среднюю скорость, но не показатели в отдельные моменты, поэтому может проехать 80 км/ч там, где ограничение 70 км/ч.
  • Запоздалые решения. Он понял, что нужно было залить больше бензина, но сейчас остановился на трассе с пустым баком.
  • Неоцененные риски. Водитель не контролировал температуру двигателя и не мог принять правильное решение — залить антифриз, пока однажды не пошел пар из-под капота.
  • Потраченное время. Вместо одного взгляда на приборную панель водитель тратит по несколько часов на сбор и аналитику данных.
Данные в информационных панелях постоянно обновляются и не бывают устаревшими. Таким образом, информационная панель (dashboard) — это динамический и наглядный вид отчетности.

Визуально информационная панель может выглядеть как:

  1. График. Он наглядно показывает изменения в динамике или отклонения от плана, к примеру, рост продаж;
  2. Диаграмма. Удобно отслеживать процентное или количественное соотношение метрик, например, из каких каналов пришло больше заявок;
  3. Индикатор. Важен для оценки и сравнения цифровых значений, к примеру, прибыли или рентабельности;
  4. Таблица. Структурирует информацию по нескольким метрикам, к примеру, количеству задач у разных сотрудников.
Дашборды в системе Аспро.Cloud

Пример информационной панели (дашборда) в системе для управления бизнесом Аспро.Cloud

Бесплатно создайте информационную панель (дашборд) для управления бизнесом
Зарегистрируйтесь в системе и упростите контроль метрик уже сегодня. Без оплаты и привязки карты.

Для чего нужна информационная панель (дашборд)

Пользоваться информационной панелью могут собственники бизнеса, руководители высшего звена и менеджеры среднего звена. Даже для рядовых сотрудников есть метрики, которые можно отслеживать в динамике, например, личный план продаж и количество фактически завершенных сделок. Это позволяет специалистам отслеживать и повышать личную эффективность.

Функция информационной панели (дашборда) — для чего его использует сотрудник — зависит от его бизнес-целей. То есть руководитель отдела маркетинга будет отслеживать заявки, главный менеджер по продажам — сделки, а финдиректор — прибыль. Под каждую задачу есть своя метрика, показатель эффективности, который можно вывести на информационную панель (дашборд).

Посмотрим на примерах, какие задачи помогает закрывать система информационных панелей (дашбордов):

  1. Управлять большим объемом информации. За год в частную стоматологию пришло 1 000 новых клиентов. Предпринимателю нужно собрать статистику пациентов по разным признакам: возраст, пол, причина посещения, канал для записи, средний чек лечения, повторные обращения. Если перебирать все вручную, на это ушли бы недели. Информационная панель (дашборд) позволяет не только быстро собрать информацию, но и разложить ее на удобные диаграммы.
  2. Контролировать показатели эффективности. У руководителя маркетингового отдела десятки метрик, по которым он оценивает успех кампании. Но сравнивать их ежедневно — сложно и долго. При запуске рекламы у блогеров руководитель тестирует охваты на разных площадках. Он вывел эту метрику на информационную панель, чтобы оценивать результаты и быстро перераспределять бюджеты на инфлюенсеров, которые дают большие охваты.
  3. Быстро находить приоритетную информацию. Финдиректор анализирует все отчеты и внимательно относится к каждой метрике — это его работа. Но еще его работа — доносить информацию до собственников. Владельцы компании не любят погружаться в каждый показатель, им важны 2–3 приоритетные метрики, например, что происходит с чистой прибылью и как меняется ликвидность. Для наглядности финдир вывел на информационную панель приоритетную информацию и показал ее собственникам во время совещания.

Если руководитель не понимает, информационные панели (дашборды) — что это такое и какую пользу они дают, он теряет удобный инструмент аналитики, а вместе с ним время и эффективность.

Виды информационных панелей

Информационная панель — это инструмент визуализации данных. Графиком можно отразить практически любую информацию, поэтому и информационные панели могут быть разных видов. Они могут отличаться:

  • по визуализации — как выглядит информационная панель, например, график или диаграмма;
  • по объему информации — сколько показателей в одном виджете;
  • по типу данных — какие метрики на экране;
  • по задачам — для ежедневного мониторинга, поиска закономерностей, проверки гипотез, планирования и других бизнес-целей.

Чтобы не разбирать тысячи возможных видов информационных панелей, сконцентрируемся на их отличии по задачам управления — построение стратегии, тактические решения или контроль операционной деятельности.

Портфельная информационная панель — определение

Это виджеты для руководителей высшего звена. На них — самые главные показатели компании, например, рентабельность каждого направления работы, издержки на разные отделы. Портфельные информационные панели не нужно отслеживать ежедневно, их важно анализировать при принятии стратегически значимых решений, например:

  • в какой проект выгоднее инвестировать — анализируем рентабельность разных филиалов;
  • с каким из конкурирующих контрагентов продолжить сотрудничество — оцениваем топ-клиентов по доходам;
  • можем ли мы оплатить свои обязательства — смотрим на поступления, списания и остатки на счетах.
Портфельные дащборды в Аспро.Cloud

Пример портфельных информационных панелей в системе Аспро.Cloud

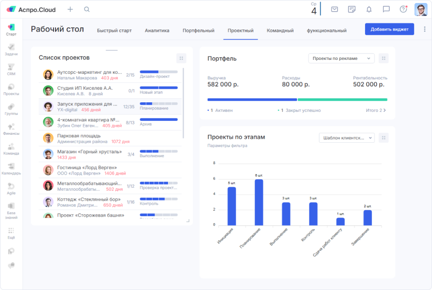
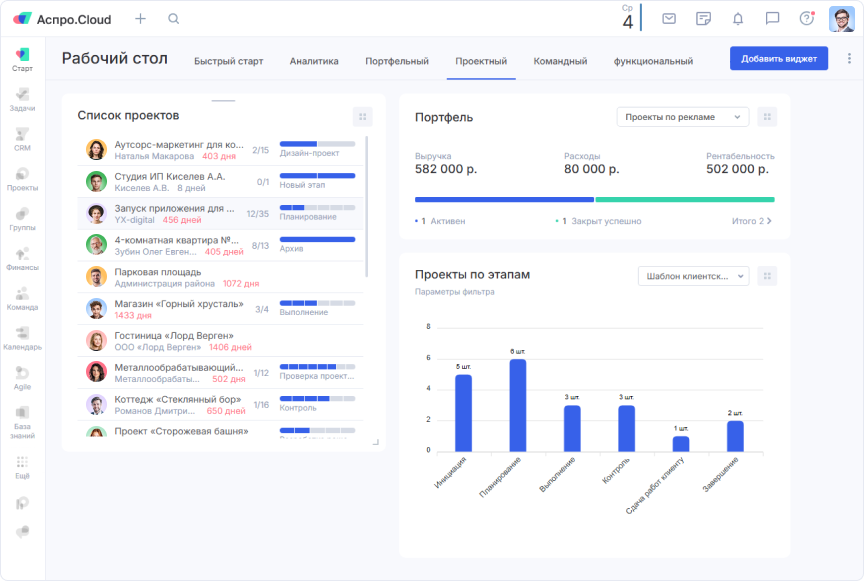
Проектная информационная панель — что это простыми словами

Эти виджеты показывают метрики, которые непосредственно связаны с проектом, направлением. Их отслеживает проектный менеджер, руководитель отдела. Если портфельная информационная панель для стратегии, то есть для выбора общего направления движения и долгосрочного плана, то проектные виджеты — для тактики. По метрикам руководитель принимает управленческие решения, строит краткосрочные планы, вносит коррективы. Например:

  • как распределена занятость сотрудников по проектам — оцениваем диаграмму активных задач;
  • какие этапы проекты скоро будут завершены — смотрим архивные вехи;
  • как узнать почасовую стоимость проекта — анализируем временные затраты сотрудников.
Дашборды для управления проектами в Аспро.Cloud

Пример проектных информационных панелей в системе Аспро.Cloud

Командная информационная панель (dashboard) — что такое

Виджеты подходят для оперативного управления процессами. Они в динамике показывают, как работает команда, чтобы руководитель мог корректировать текущую работу. Командные информационные панели подходят руководителям команд (тимлидам), руководителям отдела. Например:

  • как распределить новые поручения по подчиненным — анализируем количество задач в работе;
  • кого из подчиненных поощрить — смотрим на количество и причины отказов по сделкам у сотрудников;
  • сколько задач в спринтах и где есть препятствия (блокеры) — оцениваем проекты по гибким методологиям (Agile-проекты) в работе.
Дашборды для управления командой в Аспро.Cloud

Пример командных информационных панелей в системе Аспро.Cloud

Функциональная информационная панель — что это

Здесь визуализированы конкретные узкоспециализированные метрики. Они тоже нужны руководителям отделов и рядовым сотрудникам для принятия оперативных решений. Показатели для каждого отдела, сферы деятельности свои. К примеру:

  • какой маркетинговый канал работает лучше — сравниваем количество сделок из разных источников;
  • сколько денег потратить на незапланированные расходы компании — анализируем денежный поток, текущее состояние счета и плановые затраты;
  • как поднять выручку в этом месяце — отслеживаем средний чек и количество продаж.
Функциональные дашборды в системе Аспро.Cloud

Пример функциональных информационных панелей в системе Аспро.Cloud

Как работа с информационными панелями (дашбордами) в Аспро.Cloud помогает бизнесу

В Аспро.Cloud можно добавить любые виджеты на рабочий стол. Преимущества информационных панелей в системе:

  • главные данные в одном окне — не нужно переключаться между модулями, можно вывести главные показатели на рабочий стол и контролировать их вместе;
  • наглядность — не нужно вчитываться в отчеты, сравнивать плановые и фактические показатели, можно одним взглядом оценить метрику;
  • актуальность информации — не нужно загружать данные извне и вручную обновлять информационные панели, можно интегрировать систему со сторонними сервисами, например, с банками, чтобы все данные подгружались автоматически и в режиме реального времени;
  • автоматические расчеты данных — не нужно рассчитывать показатели вручную, можно добавить этот показатель на виджет, и система сама его вычислит;
  • детализация в один клик — например, не нужно отдельно искать отчет ДДС. Достаточно нажать на виджет, и система покажет подробную информацию по каждому поступлению и банковским операциям.

Меняйте количество виджетов и их расположение в зависимости от задач. К примеру, если появился новый проект и нужно взять его на контроль, поместите на рабочий стол проектную информационную панель.

Дальше расскажем, в каких ситуациях и как информационные панели для бизнеса помогут вам принимать управленческие решения и следить за изменениями в работе.

Анализируйте работу команды

Чтобы держать все задачи команды под контролем, добавьте на рабочий стол виджеты:

Универсальный список задач. На этом виджете компактно собраны все задачи. Можно их отсортировать по любому признаку. Вы сразу видите, какого действия ждет задача, и что нужно сейчас сделать — самому или команде.

Фактическое время по закрытым задачам. Информационная панель показывает, сколько часов потрачено на выполнение задач. Используйте виджет для анализа продуктивности и планирования.

Кольцевая диаграмма. Удобный способ визуализации, можно наглядно посмотреть на любую информацию: сколько задач у каждого исполнителя, на каких этапах скопилось больше всего задач, как распределяется нагрузка по проектам, чтобы быстро включиться и оказать поддержку.

Аналитика работы команды с помощью дашбордов

Пример виджетов для аналитики работы команды

Управляйте проектами

Для проектной работы выведите на рабочий экран аналитику:

Список проектов. Анализируйте сразу все проекты и отслеживайте их этапы выполнения. Можно углубиться в конкретный проект с рабочего стола, чтобы не переходить в другой модуль и не искать его в списке.

Статистика проектов и портфелей. Когда проектов много, можно контролировать их на одной информационной панеле: понимать, какую рентабельность они имеют, сколько денег поступило и ушло со счетов. Если ваши проекты разделены по направлениям, можно объединить их в портфели и просматривать аналитику сразу по группам, чтобы находить самые прибыльные и инвестировать ресурсы в них.

Проекты по шаблону. Если у вас много однотипных проектов, которые команда ведет по одному алгоритму, отслеживайте этапы их выполнения. Это помогает планировать нагрузку на отделы и конкретных сотрудников, а также следить за дедлайнами.

Дашборды для управления проектами в Аспро.Cloud

Пример виджетов для контроля за проектами

Анализируйте сделки

Чтобы следить за сделками, анализировать объем продаж и другие показатели, добавьте виджеты:

Статистика сделок. Чтобы контролировать все текущие и закрытые сделки, выведите на рабочий стол виджеты. Выбирайте, какие метрики будет показывать система, чтобы анализировать самые важные показатели: средний чек, количество активных, проигранных или завершенных сделок.

Воронка продаж. Можно вывести на информационную панель компании воронку продаж, чтобы контролировать количество сделок на этапах. Если на каком-то этапе скопилось много сделок или, наоборот, их слишком мало — руководителю нужно обратить внимание. Возможно, есть трудности с переходом на следующий этап, которые нужно решить.

Доходы по направлениям. Круговая диаграмма показывает всю выручку от клиентов, которые пришли из разных каналов. Она помогает выбирать приоритетные направления развития и маркетинговые каналы, чтобы заключать больше сделок и увеличить прибыль.

Управление сделками в Аспро.Cloud

Пример виджетов для аналитики сделок

Контролируйте финансы

Чтобы вести финансовый учет, предотвращать кассовые разрывы и оценивать рентабельность направлений, добавьте виджеты:

Счета. Здесь отобразятся все счета и их статус: сколько выставлено, оплачено, просрочено. Так вы будете держать дебиторскую задолженность под контролем и планировать поступления.

Поступления и списания. Следите за денежным потоком в одном виджете. Он показывает, сколько средств пришло на счета и сколько было потрачено за выбранный период. Данные отображаются на столбчатой диаграмме по месяцам, чтобы вы могли быстро оценить динамику и сравнить показатели.

Прибыль и убытки. Анализируйте выручку и издержки предприятия, если нужно — с разбивкой по статьям. Так вы оцените структуру доходов и расходов, найдете точки для роста и оптимизации.

Контроль финансов в Аспро.Cloud

Пример виджетов для контроля финансового состояния компании

Как внедрить в работу информационные панели (дашборды)

Использовать информационные панели — несложно. Начните знакомиться с виджетами в Аспро.Cloud по нашей инструкции.

Определите цели

Сначала нужно понять, для кого предназначена информационная панель и какие задачи он должен решать. Например:

  • менеджер по продажам может следить за средним чеком, чтобы улучшать свой показатель;
  • руководитель — за финансовыми метриками, чтобы принимать решения для роста прибыли;
  • маркетолог — за эффективностью рекламных кампаний, чтобы инвестировать в маркетинговый инструмент с максимальной отдачей.

При постановке целей четко сформулируйте, какие метрики и показатели нужны для принятия решений.

Выберите и настройте информационную панель

Создайте один или несколько рабочих столов для разных целей или команд, например, по отделам. Добавьте на каждый рабочий стол любое количество виджетов, настройте их расположение, чтобы было удобнее анализировать показатели.

Выберите период, за который система будет подтягивать информацию в информационную панель, например, месяц или год. Вводить информацию дополнительно не нужно. Виджеты подтягивают информацию из уже существующих баз и отчетов, которые накапливаются в системе в процессе ее использования:

  • финансовые метрики — из счетов, отчетов ПиУ и ДДС;
  • сделки — из модуля системы управления клиентами (CRM) и так далее.

Все данные, которые система собирает в информационных панелях (дашбордах), или хранятся в Аспро.Cloud, или попадают через сторонние интеграции, к примеру, из банка. Это помогает собирать в виджеты только актуальную информацию.

Привлеките коллег к анализу данных

Информационная панель (дашборд) — инструмент для командных совещаний, планерок и презентаций. Используйте виджеты, чтобы быстро показать текущую ситуацию, обсудить результаты и выработать решения.

Например, на планерке можно открыть информационную панель с ключевыми метриками, выделить проблемные зоны или успехи, чтобы ввести всех участников совещания в курс дела.

Разобраться с информационной панелью (dashboard) — что это такое и как с ними работать, можно уже сейчас. Виджеты доступны на всех тарифах Аспро.Cloud, в том числе на бесплатном.

Начните управлять проектами эффективно уже сегодня
Совместная работа, диаграмма Ганта, бюджет проекта и информационные панели (дашборды) — и все это в Аспро.Cloud. Зарегистрируйтесь и получите пробный период на 14 дней без привязки карты.

Главное о том, что значит информационная панель (дашборд)

Информационные панели (dashboards или дашборды) — это интерактивные графики и диаграммы, которые позволяют в реальном времени отслеживать актуальные бизнес-метрики и принимать обоснованные решения, а также избегать ошибок, которые вызваны устаревшей или неполной информацией. Они собирают данные из уже существующих модулей системы Аспро.Cloud, таких как отчеты по финансам, управление клиентами или проектами, и наглядно визуализируют их. Чтобы внедрить в работу дашборды, определите цели их использования, подберите источники данных, настройте рабочий стол и привлеките команду в анализ информации. Работа с информационными панелями повысит прозрачность бизнес-процессов, эффективность команды и скорость реагирования на изменения.

Часто задаваемые вопросы

Что такое информационная панель (дашборд) простыми словами?

Информационная панель (дашборд) — панель с важными метриками и данными, которая наглядно показывает состояние бизнеса или проекта в режиме реального времени.

Какие есть примеры информационных панелей в бизнесе?

В сервисе Аспро.Cloud много информационных панелей, к примеру:

  1. Воронка продаж помогает контролировать количество сделок по этапам.
  2. Финансовые поступления и списания — анализировать исполнение бюджета.
  3. Кольцевая диаграмма задач по ответственным сотрудникам — корректировать нагрузку на подчиненных.
Как часто нужно обновлять данные на информационной панеле (дашборде)?

В Аспро.Cloud данные обновляются автоматически: изменения сразу отражаются на информационной панеле.

Можно ли настроить разные информационные панели для разных отделов?

Да, можно создавать отдельные информационные панели (дашборды) для отделов, направлений или сотрудников, чтобы не размывать фокус и концентрироваться на важных метриках.

Что делать, если информационная панель (дашборд) перегружена информацией?

Если вы работаете в Аспро.Cloud, уберите лишние виджеты и оставьте только ключевые показатели. Создайте несколько рабочих столов и сгруппируйте информационные панели на них, к примеру, контроль финансов — в одной вкладке, а аналитика продаж — в другой. Это поможет структурировать информацию..