Не впадаем в осеннюю спячку: вместо этого наша команда делает оплату проще, портфели проектов — удобнее, а мобильное приложение — функциональнее. Подробно рассказываем об обновлениях в этой статье. Используйте оглавление, чтобы быстро найти интересующую информацию.
Оплата счетов по QR-коду через СБП
Сделайте оплату счетов для ваших контрагентов проще. Мы настроили интеграцию с СБП с помощью сервиса NewPay. Теперь для оплаты счета клиенту можно отсканировать QR-код и выбрать доступный банк.
Клиент сможет сам выбрать предпочтительный банк, а вам не придется заводить расчетные счета в нескольких. Все оплаты будут поступать на любой ваш расчетный счет.
Преимущества подключения СБП:
-
Экономия на комиссии. Сократите расходы и не теряйте свои деньги.
-
Простая оплата счета. Это может повлиять на конверсию в оплату.
-
Экран оплаты в фирменном стиле. Подключитесь к сервису NewPay и сделайте индивидуальное оформление окна оплаты.
Подробнее о настройке СБП рассказали в документации.
Автораспределение оплат 一 уходим от лишних действий
Представьте, вы выставили счет клиенту. Прописали в нем несколько товаров, добавили услуги и отправили. И так тысячи сделок прошли через вас за этот год. А в конце года вам нужно определить, какие товары продавались лучше всего. Но если вы не распределяли оплаты по статьям учета, сделать это будет проблематично. Долго и вручную.
Мы предлагаем автоматически распределять поступления. Причем сразу в двух отчетах 一 ДДС и ПиУ. Сейчас эта функция реализована, если клиент оплачивал через сервис ЮKassa или систему быстрых платежей.
Как происходит процесс
Если клиент оплачивает товар или услугу по счету, фактическое поступление денег на ваш расчетный счет будет на следующий рабочий день. При этом комиссия платежной системы уже будет вычтена. У ЮKassa она равна 3%, а у СБП 一 1,2%.
Разберем на примере. Клиенты 1 октября оплатили
-
один счет на 10 000 ₽ за товары;
-
второй счет за услуги на 50 000 ₽.
2 октября на наш расчетный счет придет сумма от ЮКассы в размере 58 200 рублей.
Как должны быть распределены средства в отчетах:
-
В ОДДС в поступлениях по статье «Товары» отобразится сумма 9 700 ₽. А по статье «Услуги» 一 48 500 ₽. Это выручка за исключением комиссии от ЮKassa.
-
В ОПиУ в Выручке по статье товары отобразится сумма 10 000 ₽, а по статье Услуги 一 50 000 ₽.
-
В ОПиУ в расходах отразится общая комиссия в размере 1 800 ₽.
Если бы мы не распределили средства, то вся сумма была бы отражена в статье нераспределенной прибыли. В итоге данные не принесли бы практической пользы директору или фин. специалисту.
Настройка автораспределения оплат
Автоматическое распределение настраивается в зависимости от того, какая платежная система подключена к аккаунту. Сейчас этот инструмент автоматизации доступен в платежных системах СБП и ЮKassa.
Читайте в документации, как подключить автораспределение платежей через СБП и через ЮKassa.
Финансы портфелей стали еще лучше
Когда, как не осенью собирать портфель? Особенно когда они стали еще удобнее.
Отображение финансов методом начисления
Раньше методом начисления можно было отображать финансы только в самих проектах. Теперь эта функция доступна и в портфелях.
Напомним, что это и как использовать. При кассовом методе вы сможете отслеживать только движение денежного потока. Метод начисления же помогает оценивать рентабельность портфеля проектов.
Чтобы переключаться между этими методами, перейдите в портфель проектов и выберите нужный в правом верхнем углу. ПиУ 一 метод начисления, ДДС 一 кассовый метод.
Просмотр финансов проектов из портфеля в зависимости от их статуса
Проекты могут иметь разный статус: активные, закрытые, проваленные и успешные. В портфеле вы можете анализировать проекты исходя из их статуса. Например, только активные, чтобы отслеживать текущее положение компании.
Рассмотрим еще один пример. У вас проектная организация, жизненный цикл проекта (LTV) долгий, допустим, несколько месяцев или год. Чтобы выполненные проекты не мешались, их можно закрыть. В вашем портфеле 20 проектов, 18 из которых уже закрыты. Но анализировать данные по всему портфелю все еще нужно. Поэтому вы можете выбрать фильтр «Все проекты» и увидеть финансовые показатели по всему портфелю. Или наоборот, проанализировать только закрытые.
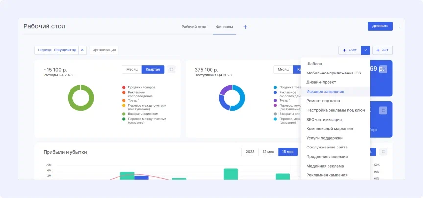
Информация по счетам на рабочем столе
Теперь на вашем рабочем столе доступны новые финансовые виджеты 一 счета. Виджеты схожи с отчетом по счетам и актам. Но на рабочем столе можно вывести именно те виджеты, информацию по которым нужно получать оперативно. Вам не придется переключаться между вкладками, чтобы получить актуальные данные.
Какие виджеты доступны:
-
Выставленные счета. Покажет, на какую сумму и какое количество счетов выставлено. Ниже отображена информация по сумме и количеству оплат.
-
К оплате. Сумма, которую клиенты еще не перевели вам по выставленным счетам. Наглядная шкала распределяет суммы платежа по периодам просрочки. Например, на какую сумму висит счет, который просрочен более, чем на 30 дней.
-
Последние счета. Список счетов в хронологическом порядке без привязки к статусу.
-
Лучшие исполнители. Список сотрудников и их результат по счетам: сумма оплат и процент от общей суммы.
-
Счета. Показывает динамику по сумме или кол-ву счетов. Отображает созданные и оплаченные счета, а также показывают линию конверсии.
Соберите важные виджеты на своем рабочем столе и быстро анализируйте информацию.
Также сразу на рабочем столе вы можете создать счет или акт. Счет можно создать с нуля или использовать шаблон.
.jpg)
К новым виджетам можно применить фильтр: выбрать период и организацию. Тогда информация по счетам будет отображаться только по этим параметрам.
Используйте новые возможности системы, чтобы оперативно решать вопросы по оплате счетов, повышать конверсию в оплату, мотивировать лучших сотрудников и отслеживать динамику по счетам.
Обновления мобильного приложения
Чтобы вы могли управлять бизнесом из любой точки мира даже без компьютера, мы продолжаем делать наше мобильное приложение лучше.
Новая детальная страница «Группы». Она позволяет получить быстрый доступ к задачам, проектам, файлам и ленте новостей группы пользователей.
Обновили форму создания и редактирования задач. Переработали интерфейс и сделали форму удобнее. Теперь по умолчанию открыты только минимально необходимые для постановки задачи поля: название, описание и вложения. Остальные поля доступны ниже в раскрывающемся списке. Так вы сможете ставить задачи быстрее.
.jpg)
Новый пункт «Права доступа» в настройках приложения поможет настроить права доступа для каждого пользователя в отдельности или для всей группы.